电视机天线只能从空中接收电视信号,而由摄像机得到的视频信号是无法直接送往空中的。为此,电视台的发射机必须将视频信号加以,将其变成高频的射频信号(RF),然后由天线发射到空中。天线接收的即为射频信号(RF),其中有电视机重显图像所需要的视频信号和重现伴音所需要的音频信号,也有电视机不需要的、应加以滤除的图像和伴音的载频信号。
(1)调幅的图像射频信号。视频信号对图像载频()进行幅度调制,所以它是一个调幅波,它的波形如下图所示。

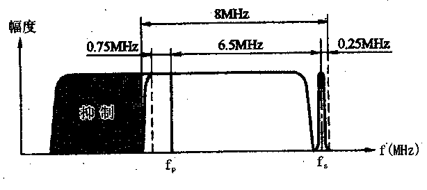
由于视频信号有6M的频带宽度,调幅的结果将会出现上、下两个边带。我国采用的是抑制下边带而又保留下边带0.75MHz以下低频分量的残留边带形式,其频谱如下图所示。

(2)调频的伴音射频信号。
我国选取的伴音载频(fs)比图像载频(fp)高6.5MHz,即:fs=fp=6.5MHz。当伴音信号电压为零时,调频信号的为fs;当伴音信号电压为正时,调频信号的频率大于fs,即产生正的频偏,而且伴音信号电压的大小与频偏成正比:当伴音信号的电压为负值时,调频信号的频率小于fs,即为负的频偏,且伴音信号电压的大小与频偏成正比。下图是调频的伴音射频信号电压波形示意图。

调幅的图像射频信号和调频的伴音射频信号组成了射频电视信号,其频谱如下图所示。电视台通过天线将它发射到空中,电视机接收的就是这样的信号。从该图可以看出,一个频道占据8MHz的频带宽度。
我国的电视频道划分为两个频段,即甚高频段(VHF)和超高频段(UHF),其中1~12频道为VHF频段,为50~220MHz。VHF频段又分为I和Ⅲ两个频段:I为1~5频道,频率范围为50~92MHz;Ⅲ为6~12频道,频率范围为168~220MHz。13~68频道属于UHF频段,其频率范围为470~960MHz。
