亮度是表征发光物体的明亮程度,是人眼对发光器件的主观感受。在电视机或显示器中亮度是表征图像亮暗的程度,是指在正常显示图像质量的条件下,重显大面积明亮图像的能力。表征亮度的单位为坎德拉每平方米(cd/m2),旧称为尼特(nit)。
对于电视显示器的亮度,因对电视机调整状态和测试信号不同,表征屏幕亮度的参数指标也不同,主要有以下四种。
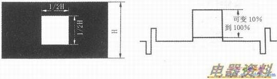
(1)有用峰值亮度。用图3所示的白窗口信号作为测试信号。在正常亮度和控制位置,用亮度计在白窗口内测量的亮度值称为“有用峰值亮度”。
(2)有用平均亮度。用图4所示的100%全白场信号作为测试信号,同样在正常亮度和对比度控制位置,用亮度计在屏幕中心位测量的亮度值称为“有用平均亮度”。
(3)最大峰值亮度。用下图所示的白窗口信号作为测试信号,在对比度最大控制位置,用亮度计在白窗口内测量的亮度值称为“最大峰值亮度”。

(4)最大平均亮度。用下图所示的100%全白场信号作为测试信号,在对比度最大控制位置,用亮度计在屏幕中心位测量的亮度值称为“最大平均亮度”。

(液晶)电视机、(电视机及LCD、DLP、LCoS背投影机的成像原理和CRT型电视机有本质的区别,表征固有分辨力的均匀分布在显示屏幕上,用寻址方式显示图像。
在对比度和亮度控制正常位置,有用平均亮度和有用峰值亮度都是一样的,最大峰值亮度和最大平均亮度也是一样的,因此,在我国的有关标准中,对于平板电视机只规定它的有用平均亮度值。对于CRT型电视机,有用平均亮度和有用峰值亮度、最大峰值亮度和最大平均亮度的值都不一样,因此在CRT型电视机的有关标准中,对4种亮度都规定了相应的参数值。但对于正常观看电视图像节目而言,只有有用平均亮度才有实际意义。
对于正常观看电视图像时,在一定亮度的范围内,亮度值越大,则显示的图像越清晰,但亮度值超过一定的范围,亮度值再增加,反而使图像清晰度下降;并且长时间在高亮度状态下观看电视,眼睛易感到疲劳,尤其是青少年,会使视力下降,诱发其他眼睛疾病。此外,亮度太高,不仅浪费能源,还会降低显示屏的使用寿命。
对于消费者在室内观看图像时,环境光较暗,电视机有用平均亮度在50~100cd/Ir12范围内观看比较适宜。电影院银幕的平均亮度大约为30~45cd/m2,室外观看电视图像时要求画面的平均亮度大约为300cd/m2。