1.保护接地
设备外壳接地而未接零(中性线又称零线)称保护接地”。因为接地不可能做得很小(总接地包含保护端的接地和中性点的接地电阻)湘线与外壳短路时不能熔断保险,不能使眺闸,外壳将长时间带电。
2.保护接零
即TN-C系统,也称“三相四线制”,系统见下图.设备外壳须接零。

外壳经零线至三相中性点的电阻通常都比较小.设备外壳和相线接通时,将产生很大的短路,该电流将熔断保险器,或令空气开关自动跳闸,切断设备外壳上的危险。因此,“保护接零”相对“保护接地”更安全可靠。
设备外壳接零时,外壳仍然存在较低的对地电压,该电压为:U=IoZN式中.I。为零线电流.ZN为零线。
显然,接零保护的设备外壳对地长期存在低电压。设备离接地点越远、三相电流失衡越大、电流中三次谐波越大,则外壳对地电压越高。
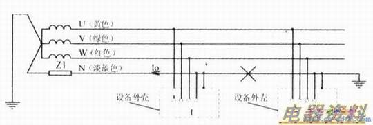
3.保护接零并重复接地
保护见下图。该电路仍然属于TN -C系统。如果零线中间断开,则右侧仍然处于“保护接零”状态,左侧为“保护接地”状态.只有重复接地体的接地电阻做得足够小,才有一定的保护作用。

但其缺点也是显而易见的:设U相“碰壳”.U相接地电流必须经重复接地体的接地电阻、大地电阻、再经中性点的接地电阻回到U相“相尾”。若回路总电阻不够小.使得短路电流不足以熔断保险丝,不足以使空气开关跳闸,则零线与大地间的电压约为.这意味着设备l的外壳(零线断点左侧,所有禽重复“接地体”的位置较近的设备外壳)长期对地带高电压。此时,故障范围被扩大。这正是我们最忌讳的同一低压系统.一部分设备外壳接零.而另外一部分设备外壳接地而未接零的做法,这是一种危险的做法。因此采用TN-C系统并重复接地时,重复接地的“接地体”必须远离工作区15m以上。
4.TN-S系统为保护线与零线分开的“三相五线制供电”的安全保护系统
如下图,正常情况下,因保护线PE没有电流.外壳与中性点无电压降,所有设备的外壳对地电压为零,属最安全的保护系统。

5.TN-C-S系统
即电路前端采用TN—C系统。进户端将增加一根与零线分开的PE保护线(属TN-S系统)。后端PE、N的连接参看下图。PE作保护线.N作零线,不能混淆。这样,后端零线上电流产生的电压降不会叠加到PE线。PE线的电压为前端电路中性线到中性点间的电压降。
有必要特别提醒,零线中途不能串联保险器,不能串联开关,零线阻抗越小越安全。
